粉体行业在线展览

产品

产品>

包装设备>

称重配料生产线

>自动称重配料生*产线

自动称重配料生*产线

直接联系

合肥领欧自动化设备有限公司

合肥

产品规格型号
参考报价:

面议

品牌:

领欧

型号:

关注度:

5023

产品介绍

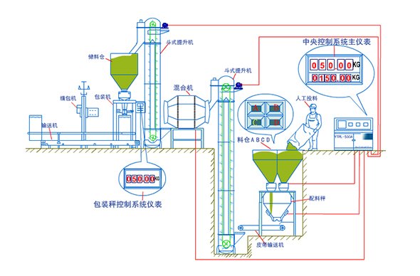
自动称重配料生产线

一、描述: 

该套生产线广泛应用于各类物料多行业的自动配料包装生产线,配料只需人工将2种以上10种以下的物料投入各料仓中,电脑控制系统自动将各种物料按预先设定好的比例自动投放到称重系统中,称重系统将按照每种物料的配料比例自动加入,每一次配料完成后由斗式提升机自动将物料提到混合机中进行混和,混合均匀后自动排出再由斗式提升机提到储料仓中供给包装 系统进行自动定量包装。

 

二、特点: 

2.1 配料控制系统采用电脑全自动控制,无需值守精度高、速度快;

2.2集中控制系统方便可靠,显示直观,配有故障报警系统

2.3可配打印机,打印班产量和相关数据;

2.4所有气动元件均采用进口配料,确保系统可靠运行;

2.5 维护及为方便,占地面积小。


三、技术参数: 

自动配料3~4种物料每小时产量为10T~15T/小时,配料精度≤0.5%

自动包装秤每小时包装产量:12~15T/小时,包装精度:0.2%

使用电源电压:380V  50HZ;耗电量:3KW/小时

气源:0.5Mpa   用气量:0.6m3/小时

 

四、该套生产线配置与要求可根据工艺要求另行设计


产品咨询

自动称重配料生*产线

请填写您的姓名:*

请填写您的电话:*

请填写您的邮箱:*

请填写您的单位/公司名称:*

请提出您的问题:*

您需要的服务:

发送

中国粉体网保护您的隐私权:请参阅 我们的保密政策 来了解您数据的处理以及您这方面享有的权利。 您继续访问我们的网站,表明您接受 我们的使用条款

自动称重配料生*产线 - 5023
合肥领欧自动化设备有限公司 的其他产品

FLOW

称重配料生产线
相关搜索
关于我们
联系我们
成为参展商

© 2026 版权所有 - 京ICP证050428号